July 2023 Product Updates

This summer our Tractor Zoom engineering team has been busy listening to customer feedback, much of which has revolved around being able to zoom into greater detail of our fast-growing equipment database (which is now over $31 billion in valuations).
In the summaries below you’ll see they’ve built out the Compact Construction category in Market Trends, a filter for Make in Market Trends, a model year range field in Equipment Lists, and launched the highly anticipated Time on Lot feature to existing enterprise customers.
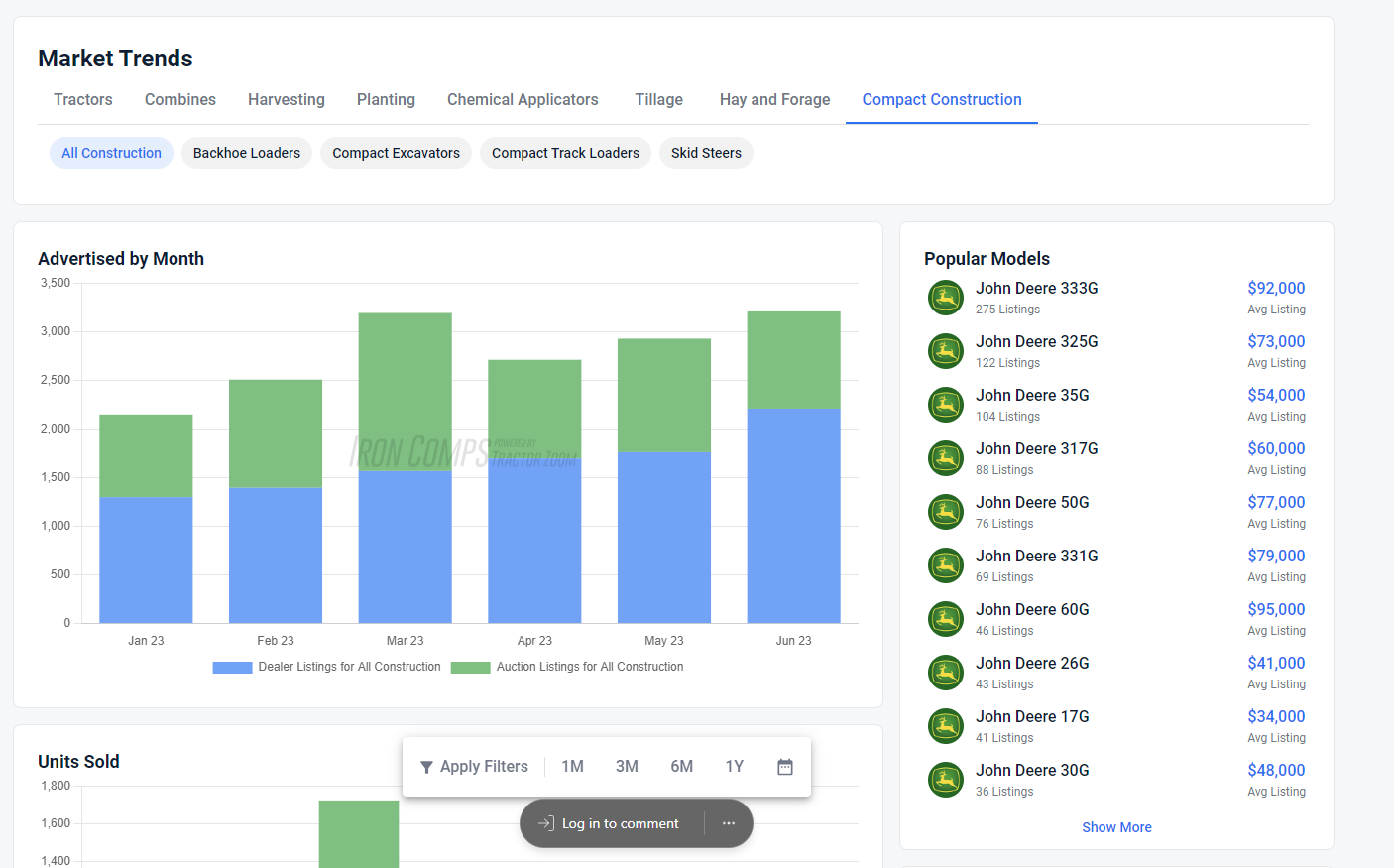
Market Trends Updates
Market Trends provides real-time and historic average movement of equipment prices to help you gain insights into specific make and model of machines in the market.
This month, the engineering team added a Compact Construction category so that you can view trends of backhoe loaders, skid steers, excavators, and more.

In addition, the team created a Make filter in Market Trends charts so that you can further refine the equipment trend data you’re seeking to one of the three most popular manufacturers of that equipment category.

Manufacturing Year in Equipment Lists
Another improvement to Tractor Zoom Pro this month is the manufacturing year prediction in Equipment Lists.
Remembering all the years certain models were in production is a challenge for even the top machinery minds. If you are adding equipment with an unknown year, an estimated range will pop up upon entering known details like the Make and Model. This will help provide you with more accurate data about the equipment without the time and resources spent researching.

Time on Lot Feature in Inventory
Time on Lot predicts the likelihood of an individual tractor or combine being listed for longer than 180 days. This feature will help enterprise customers proactively identify and monitor at-risk tractor and combine inventory to maximize gross margin and inventory turn. Learn more about how it works here.
Reach out any time to share how we can be helpful to you; we're eager to hear your feedback and suggestions!

Join the future of ag & heavy equipment sales
Take a guided tour of Tractor Zoom Pro and Anvil Pro to discover how wider margins and faster turns are just a few clicks away.




.webp)
